CO₂ Emissions Visibility in Sensos Sync
Sensos Sync provides automated CO₂ emissions visibility across every shipment. This capability helps organizations measure, understand, and act on environmental impact directly within their logistics workflow.
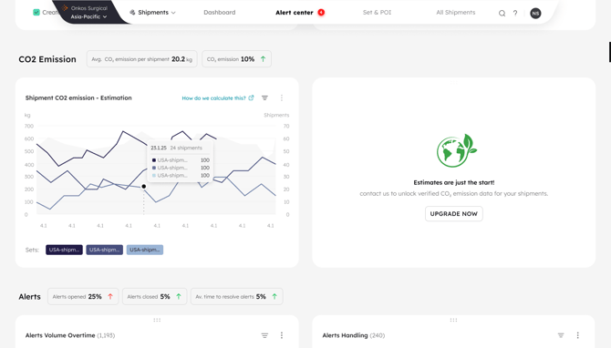
All users receive baseline emissions estimates based on industry standards at no cost.
What’s Included
Free CO₂ Estimates (Default for All Users)
Every completed shipment will now automatically show an estimated CO₂ emissions value.
This includes:
- Shipment-level CO₂ estimate displayed on the Shipment Card
- Two new dashboard tiles:
- Total CO₂ (This Month)
- Average CO₂ per Shipment
- Zero setup required: The feature is enabled for all Sync users
- Calculations use industry-standard assumptions (distance x mode* x weight*)
This tier is designed to raise awareness and provide fast, lightweight emissions visibility for all operations teams.
* Industry standards
.png?width=670&height=382&name=Dashboard-dashboard%20(1).png)
Who Should Use This Feature
This feature is especially valuable for:
- Supply chain, sustainability, and ESG teams
- Pharma and life sciences companies
- Retail and manufacturing
- Teams preparing for CSRD/SEC reporting
- Customers wanting to improve carrier sustainability scorecards
LEARN MORE
Get in Touch. We’re Here to Help.
Let’s discuss how Sensos can transform your logistics operations:
Contact Us