CO₂-Emissionen Sichtbarkeit in Sensos Sync
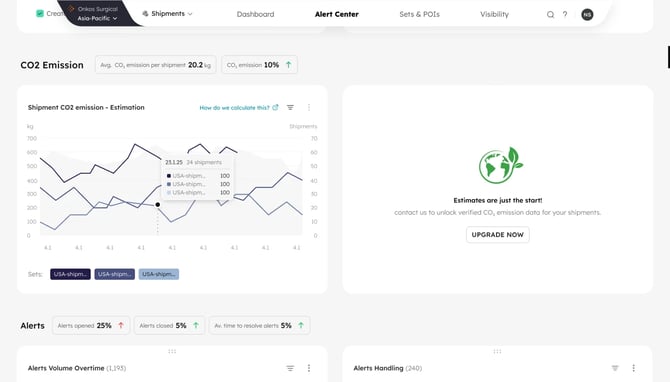
Sensos Sync bietet eine automatisierte Sichtbarkeit der CO₂-Emissionen für jede Sendung. Diese Funktion hilft Organisationen, den ökologischen Fußabdruck direkt in ihren Logistik-Workflows zu messen, zu verstehen und darauf zu reagieren.
Alle Benutzer erhalten kostenlose Basisemissionswerte auf Grundlage von Branchenstandards.
Was ist enthalten
Kostenlose CO₂-Schätzungen (Standard für alle Benutzer)
-
Jede abgeschlossene Sendung zeigt nun automatisch einen geschätzten CO₂-Emissionswert an.
-
Dies beinhaltet:
-
CO₂-Schätzung auf Sendungsebene, angezeigt in der Sendungskarte
-
Zwei neue Dashboard-Kacheln:
-
Gesamte CO₂-Emissionen (diesen Monat)
-
Durchschnittliche CO₂ pro Sendung
-
-
-
Kein Setup erforderlich: Die Funktion ist für alle Sync-Benutzer aktiviert
-
Berechnungen basieren auf branchenüblichen Annahmen (Entfernung × Transportart* × Gewicht*)
Diese Stufe ist darauf ausgelegt, Bewusstsein zu schaffen und eine schnelle, leichtgewichtige Sichtbarkeit der Emissionen für alle Operations-Teams zu bieten.
* Industry standards

Wer sollte diese Funktion nutzen
-
Supply-Chain-, Nachhaltigkeits- und ESG-Teams
-
Pharma- und Life-Sciences-Unternehmen
-
Einzelhandel und Fertigung
-
Teams, die sich auf CSRD- oder SEC-Berichterstattung vorbereiten
-
Kunden, die die Nachhaltigkeitsbewertung von Carrier-Diensten verbessern möchten